
Setup that tells you what to fix next
Blocked or degraded sources call out the next action so you move from sync to reporting with less guesswork.
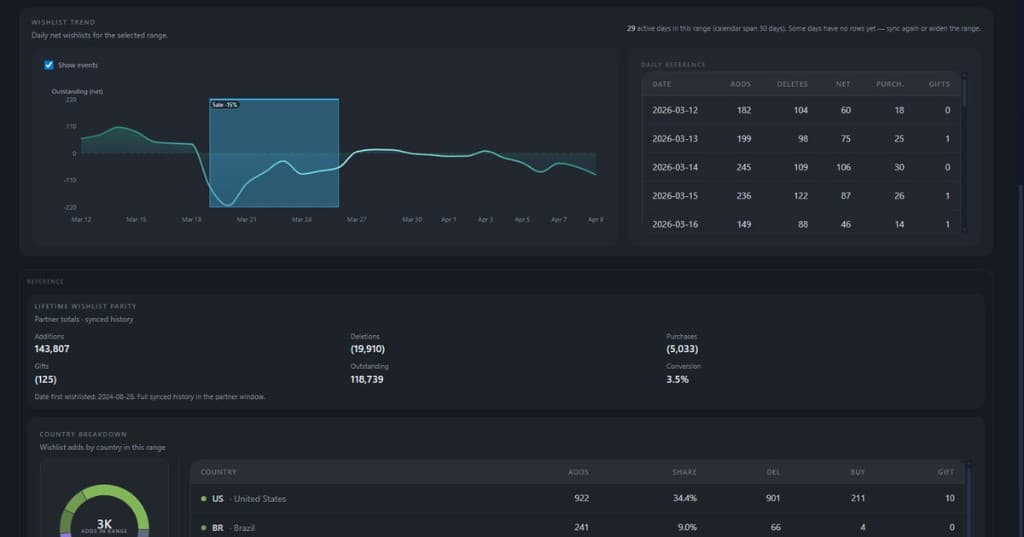
Mirevoq helps Steam teams see what changed, what is broken, and whether this week's numbers are safe to report.
14-day trial included with paid plans. The read-only demo is the Full launch workspace sample and requires no account.

Before you share a report
See whether this week's numbers are complete, partial, stale, or blocked before you rely on them.
Know whether numbers are safe to use
Complete, partial, stale, failed, and blocked states are shown where you read the metrics.
See performance and trust in one place
Revenue, wishlists, reviews, and sync health in one operating view.
Recover faster when something breaks
See what is degraded, what is blocked, and what to do next.
Honest partial and stale labels on both. Core is your weekly Steam loop. Pro adds full intelligence, named surfaces, and PRO AI when your plan allows it.
Core
Weekly operating baseline
Pro
Intelligence upgrade
Before weekly reviews, launch check-ins, and reporting handoffs - the moments where "can we trust this number?" decides whether the meeting moves forward.
Check whether this week's numbers are safe to report
See complete, partial, stale, and blocked states before the meeting starts.
See what changed without stitching exports together
Track revenue, wishlists, reviews, and source health in one place.
Catch broken or degraded sources before they reach the team
Know what is blocked, what needs recovery, and what to do next.
Sanitized snapshots from real workflows, showing the states teams use to decide what to trust and what to fix.

Blocked or degraded sources call out the next action so you move from sync to reporting with less guesswork.

Weekly-style readouts tie changes to state so the meeting ends with an owner and a next step - not just a recap.
More useful than the usual stack: trends, validation, and sync reality live in one workflow.
Steam-shaped questions first - weekly slices, launch windows, patch weeks - not an empty canvas waiting for a metric library.
Complete, partial, stale, failed, and blocked sit beside the KPIs, so teams know what to trust and what to fix next.
No separate dashboard for trends and a separate spreadsheet for validation. Mirevoq keeps both in the same workflow.
Weekly reviews, launch check-ins, and handoffs to publishers - without building a private analytics stack.
Move from sync to a decision-ready view without building a private analytics stack.
Step 1
Add your Steam app and connect sources
Start with one game so the baseline matches how you already report.
Step 2
Run sync and verify source health
See ready, partial, stale, or blocked in one place - before you paste numbers anywhere.
Step 3
Open one operating view and decide
See what changed, whether the numbers are safe to use, and what needs action next.
Choose the plan that fits your workflow and get started with a 14-day trial included.
14-day trial included with paid plans.